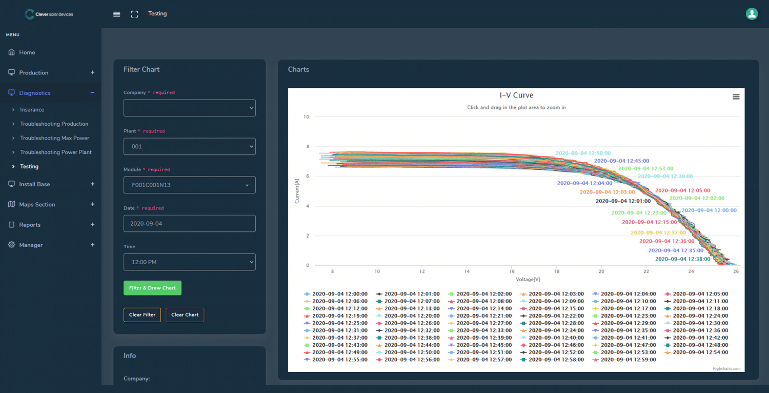
Clever-destacado

Share